Je continue de chercher (et de trouver !) des plugins, compagnons ou extensions pour Proxmox, afin d’avancer sur notre projet d’infrastructure alternative à VMware (dont je vous avais déjà parlé il y a quelques jours dans un autre article). Et là, sans crier gare, je tombe sur ProxMenuX, qui, d’après mes premières investigations, enterre littéralement Pulse …
Petit tour d’horizon : ProxMenuX est encore un outil de « remplacement » de l’interface de base de Proxmox, conçu pour le quotidien et les opérations de maintenance courante (MCO). Il ne se substitue pas à l’interface d’administration, mais propose une présentation et une approche très soignées pour la partie web, à l’image de Pulse.
Je n’ai pas encore approfondi son utilisation au quotidien, et je n’ai pas non plus assez de retours à partager sur cette plateforme. Néanmoins, sa version actuelle (stable, 1.0.1) semble relativement mature. Par ailleurs, comme la plupart des tableaux de bord web (à l’exception de la partie VM et conteneurs LXC, comme on va le voir) sont avant tout destinés à la consultation, les risques de bugs avec l’API Proxmox sont limités : au pire, des données incorrectes s’affichent, mais rien de plus grave.
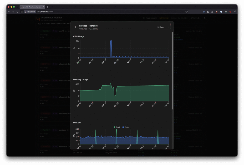
Pour vous donner une idée, j’ai capturé une série de screenshots afin de vous proposer un tour d’horizon complet de l’interface web. Cela vous permettra au moins d’apprécier la richesse des métriques remontées.
L’installation est simplissime : sur votre host, vous utilisez l’installeur fourni :
|
1 |
bash -c "$(wget -qLO - https://raw.githubusercontent.com/MacRimi/ProxMenux/main/install_proxmenux.sh)" |
Et vous vous laissez guider, tout simplement :

Une fois installé, ProxMenuX est accessible à la fois en CLI et en mode web. La CLI est réservée à la configuration directe d’un grand nombre d’éléments sur votre hyperviseur local (GPU, réseau, stockage, sauvegardes, et même des assistants pour la création de VM Windows, Linux, macOS, etc.). Je n’ai pas encore tout testé, mais les fonctionnalités locales semblent très riches… à explorer avec avidité ! 😊

Pour la partie web, plutôt destinée à la supervision quotidienne des environnements, ProxMenuX est organisé de manière assez classique autour d’un tableau de bord divisé en plusieurs grandes sections : Overview, Storage, Network, VM & LXC, Hardware, Logs et Settings. Lors de la première connexion sur le port 8008 (en HTTP), vous êtes guidé pour configurer le premier utilisateur.
A première vue, ProxMenuX ne partage donc pas ses données utilisateur avec le système de Proxmox. Personnellement, je trouve cela dommage, surtout en termes de sécurité, mais je vais approfondir ce point.


Voici le dashboard général :

La partie storage :


La partie VM et Conteneurs LXC :



La section Hardware et Logs :






Enfin, la partie Settings :

A noter que pour les geek comme moi, très cool : il y a un mode dark et un mode light 🙂

La partie qu’il faudrait que je teste, c’est de voir comment ProxMenuX se comporte avec les clusters, car je n’ai pas vu de menu web dédié au basculement entre les nœuds. Actuellement, je n’ai dans mon vLab qu’un seul hôte Proxmox (j’en monte un deuxième, mais voilà… Il faut y consacrer un peu de budget, et ce n’est pas la priorité du moment !).
Quoi qu’il en soit je pense que cela doit faire partie d’un PoC, voire d’un pilote en production, tant l’interface et le menu de configuration semblent avoir beaucoup de potentiel… donc allez-y (et faites moi un retour, avec plaisir, notamment sur les aspects Cluster, ça m’intéresse grandement ! )
ProxMenuX : https://macrimi.github.io/ProxMenux/
